Analytics
Analytics
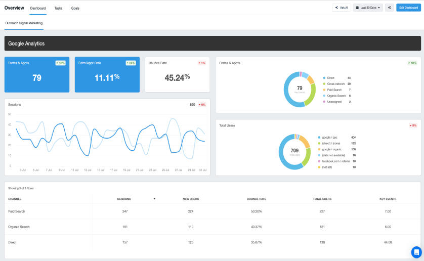
Web analytics plays an important role in online marketing by analyzing the data on a regular basis it allows us to not only see the number of visitors on your site but to gauge the interest, actions, and intentions of your prospects as they navigate your website.
It is more than just installing a script on a website, and setting up a monthly report, it requires analysis before the numbers you get can offer any real value, they need to be interpreted.
Getting to know how your visitors use your site and what they are looking for is extremely important to the success of your website. Developing a successful online strategy can be a powerful tool for demonstrating the ROI of your organic, paid, or social media campaigns.
By studying how your website visitors landed on your site, the most popular content or pages, the time on site, and your total conversions we can use this information for making fully informed strategic decisions to help grow your business faster.
We are able to measure, adapt, and develop using website analytics to show what is working or more importantly not working. Some of the most important factors that we want to continue to watch could be ongoing website traffic development, what percentage of visitors are leaving the site, what geographic areas are prospects coming from, and most importantly which traffic sources are producing the best or lowest cost conversions.
Things To Know About Analytics
- How many new visitors are coming to the site compared to returning ones
- Understand how your visitors interact with your website
- The cost per conversion
- Learn how to improve your visitors’ site experience
- What pages of your site are prospects exiting from
- View how people are arriving on your website and from what sources
- See how long visitors stay on your website
- See which pages are performing best and how to improve them in order to convert customers
- Geographic location of visitors
- Understand your market demographics


